Node Service
Aptos Node Service FAQ
Notes:
- For billing questions see our Aptos Billing FAQ.
- Aptos Node Service is currently only running out of our
US East - us1
region. If you would like us to deploy in another region please let us know which region and why at[email protected]
.
FAQ
How do I view my REST API requests, errors, and latency?
Visit the "REST API Insights" tab of the Aptos Node Service page in your Shinami dashboard.

Here are some tips:
- Filter by network, access key, method, and/or time range. Changing these filters re-fetches all the insights on the page.
- Summary metrics for a quick look at your error rates. Of course, a low error rate over a long period could hide one day that had a high error-rate, so it's worth occasionally looking at the graphs below. Looks like there's a significant percentage of non-rate-limit errors for my test account, so I should look at the graphs below to see which errors I'm getting
- If you hover over a section of a chart bar, you'll see details about what it represents.
- You can click items in the legend to hide or show them.
- There are more graphs below! Scroll down to view error and latency insights.
What each graph shows
- Request count by method: This shows the count of all requests, including all errors, broken down by method (assuming you've selected "All methods" in the filter at the top of the page).
- Error count by Aptos error code: This shows the count of requests that got an Aptos error code, grouped by code. If you filter the page by an individual method, e.g.
POST /transactions
, you'll only see the errors you received on that method. This graph and the next pair well with our Error Guide's sections on the Aptos Rest API. - Error count by HTTP error code: This shows the count of requests that got an HTTP error code, grouped by code. If you filter the page by an individual method, e.g.
POST /transactions
, you'll only see the errors you received on that method. - Error ratio by method: This shows the error ratio for each method. For example, if you sent 100
POST /transactions
requests in a time bucket (e.g. a day) and you got an error on two of them, your error ratio would be2%
for that method in that time bucket. If you see a high error ratio it's useful to scroll up to the "Request count by method" graph to see how many of that method you sent in a time bucket: a 100% error ratio could happen if you send one request and it gets an error. - Requests latency by method - P50: This shows the 50th percentile latency for each method across all of its requests, including errors. This is the latency within our system, so the latency you observe will be a little higher because of network travel time.
- Requests latency by method - P95: This shows the 95th percentile latency for each method across all of its requests, including errors. This is the latency within our system, so the latency you observe will be a little higher because of network travel time.
- Successful requests latency: This shows the 50th and 95th percentile latencies for all of your successful requests. It does not group by method. This is the latency within our system, so the latency you observe will be a little higher because of network travel time.
- Requests with non-rate-limit errors latency: This shows the 50th and 95th percentile latencies for all of your requests that got an error (excluding rate-limit-errors since they have very low latency). It does not group by method. This is the latency within our system, so the latency you observe will be a little higher because of network travel time.
How do I view my GraphQL API requests, errors, and latency?
Visit the "GraphQL Insights" tab of the Aptos Node Service page in your Shinami dashboard.

Here are some tips:
- Filter by network, access key, method, and/or time range. Changing these filters re-fetches all the insights on the page.
- Summary metrics for a quick look at your error rates. Of course, a low error rate over a long period could hide one day that had a high error-rate, so it's worth occasionally looking at the graphs below.
- If you hover over a section of a chart bar, you'll see details about what it represents.
- You can click items in the legend to hide or show them. This works when there are two or more legend entries.
- There are more graphs below! Scroll down to view error and latency insights.
What each graph shows
Request metrics
- HTTP requests by status code: All of your requests, grouped by HTTP response code.
- GraphQL requests: The count of your GraphQL requests, grouped by whether or not there was at least one GraphQL error in the response. This number will not equal your HTTP request count if you sent any HTTP requests with multiple GraphQL requests or if you had certain non-HTTP 200 response codes where we didn't try to process the request body, like a HTTP 429 rate limit.
- GraphQL request error ratio: The percentage of your GraphQL requests that contained GraphQL errors. For more information on errors, see our Error Guide's section on Aptos GraphQL API.
- HTTP request latency: The 50th percentile and 95th percentile latency of your HTTP requests. This is the latency within our system, so the latency you observe will be a little higher because of network travel time.
- Compute Units: The total compute units of the requests you sent in the time bucket. For more on compute unites, see below.
Root-field metrics
Root-field: A GraphQL root field is a top-level field used to query or mutate data, like ledger_infos
in "query MyQuery { ledger_infos { chain_id } }"
. We preface queries with a q:
, so the above query would show up as q:ledger_infos
in these graph legends. If you send a root field that's invalid, we map it to q:_other
.
Toggle: Since a GraphQL request can contain multiple root-field queries, we provide a toggle to "Show metrics for HTTP requests where only one root field was present". This is so that you can see the time it takes to process just that one specific query. Here is an example of a query with two root fields (ledger_infos
and processor_stats
).
await aptosClient.queryIndexer({
query: {
query: `query MyQuery {
ledger_infos {
chain_id
}
processor_status {
last_transaction_timestamp
}
}`
}
});
- Occurrences: how often we ran a given root-field query for you (including responses with GraphQL errors).
- Error ratio: what percentage of the time did HTTP 200 requests containing this root field have GraphQL errors? For more information on errors, see our Error Guide's section on Aptos GraphQL API.
- HTTP request latency containing root field (P50): How long did the 50th percentile of HTTP 200 requests containing this root field take (including responses with GraphQL errors).
- HTTP request latency containing root field (P95): How long did the 95th percentile of HTTP 200 requests containing this root field take (including responses with GraphQL errors).
Notes on root-field metrics latency graphs:
- If you have the toggle on to show HTTP requests when only one root field was present, you're measuring the latency of this exact query (because that's the only operation the HTTP request did). If you have the toggle off, you're measuring the latency of HTTP requests that contain this query (but could contain others as well, in which case it's not a direct measure of this specific query's latency).
- This is the latency within our system, so the latency you observe will be a little higher because of network travel time.
What are QPS and CUPS?
QPS: "Queries Per Second" We define this as the count of the unique HTTP requests you send per second. This is a count of all requests, including those with any kind of error (e.g. a rate-limit error).
In your Shinami dashboard, you can...
- see if you hit any QPS rate limits. Look for rate-limit error codes for (HTTP 429 )
- get an approximation of recent QPS by looking at your Node Service API Insights in the dashboard and selecting a specific access key - or all keys on a network - and the time range "Last 60 minutes". Then, take your highest bar and divide it by 60 (since each bar represents 1 minute).
For Aptos Indexer GraphQL API
CU: "Compute Unit"
The CU amount for a request is a measure of the computing resources it uses. Some requests are easy to fulfill, while others take more effort. You can monitor how many CUs you're using on the "GraphQL API Insights" tab of the Aptos Node Service page of your Shinami dashboard. We're still determining the best way to calculate CUs, so the value for the same request body may change a bit over the coming weeks.
CUPS: "Compute Units Per Second"
This is a measure of the combined CU of all requests you send us within a given second. We calculate this per access key. Your requests will get a HTTP 429 rate limit if you exceed this limit (though we provide you with a small buffer to help accommodate any brief bursts in traffic you may have). You can view whether you've had any recent HTTP 429s on the "GraphQL API Insights" tab of the Aptos Node Service page of your Shinami dashboard. If you use multiple access keys, you can filter the metrics by individual keys and, if needed, shift some of the max CUPS from one key to another.
In your Shinami dashboard, you can...
- see if you hit any QPS rate limits. Look for rate-limit error code HTTP 429.
- get an approximation of recent CUPS by selecting a specific access key - or all keys on a network - and the time range "Last 60 minutes". Then, take your highest bar and divide it by 60 (since each bar represents 1 minute).
How do I monitor my request and CU count?
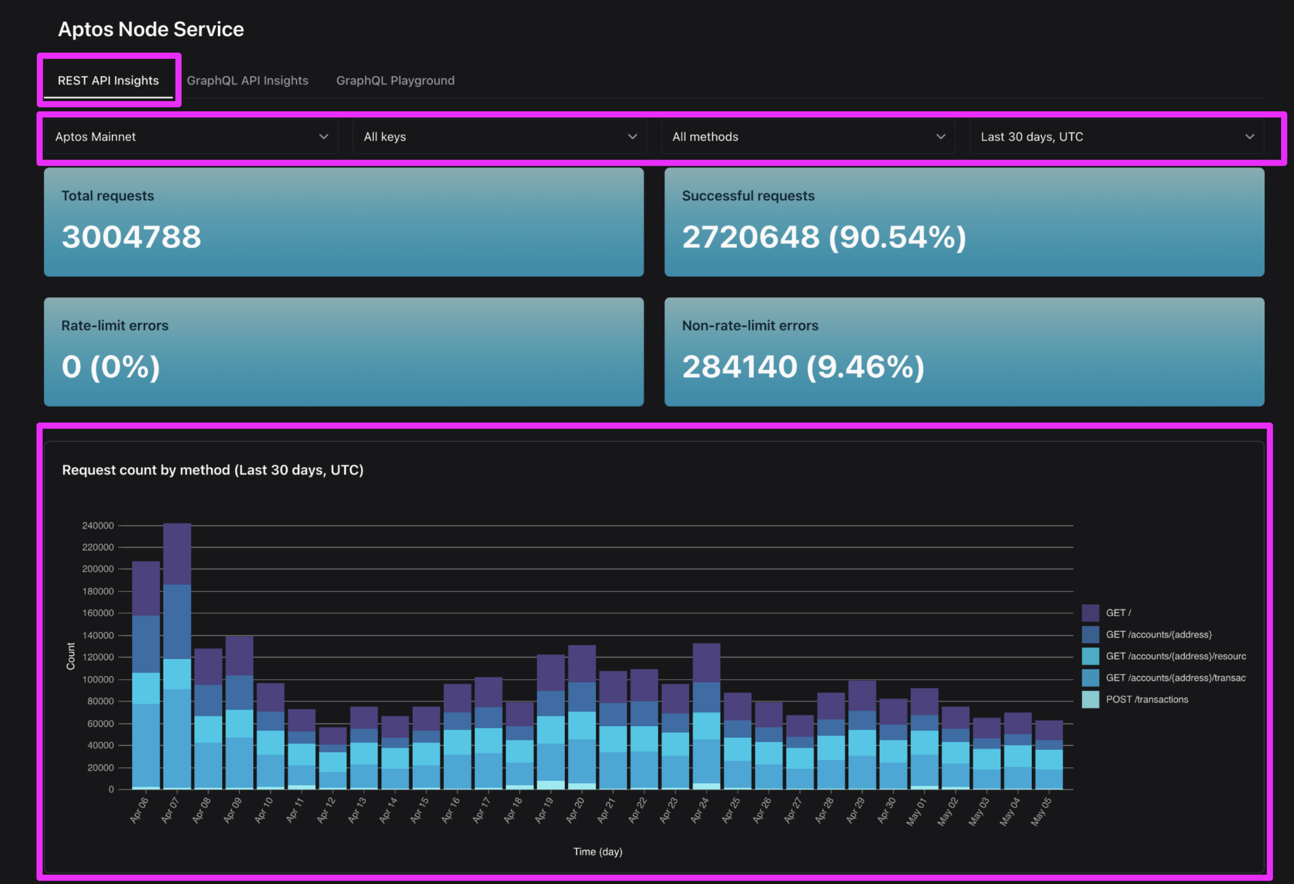
REST API request count by day
Visit the "REST API Insights" tab of the Aptos Node Service page in your Shinami dashboard. Choose the network you want (e.g. Aptos Mainnet") + the time range of "Last 30 days UTC". Then, look at the graph: "Request count by method". This shows the total requests you've sent - including those with errors - broken down by the specific request name.

GraphQL API CU count by day
Visit the "GraphQL Insights" tab of the Aptos Node Service page in your Shinami dashboard. Choose the network you want (e.g. Aptos Mainnet") + the time range of "Last 30 days UTC".

Then, scroll down to the "Compute Units" graph.

How do I monitor my rate-limits and QPS / CUPS?
REST API rate-limits and QPS
Visit the "REST API Insights" tab of the Aptos Node Service page in your Shinami dashboard. Choose the network and time range you want (e.g. Aptos Mainnet" + "Last 30 days UTC") and look at the summary metrics at the top:

Here, I can see that in the last 30 days on Mainnet, 0% of my requests had a rate limit error. If you have a small amount that's normal. Just make sure your integration has a retry with a backoff in the case of a rate-limit error (HTTP 429).
However, I can see that I have some other errors in the "Non-rate-limit-errors" summary box. If I scroll down to the "Error count by HTTP error code" graph I can see those errors over time. If I did have any rate-limit errors (HTTP 429
) they'd show up here. Those HTTP 404s
could be something like account_not_found
errors).

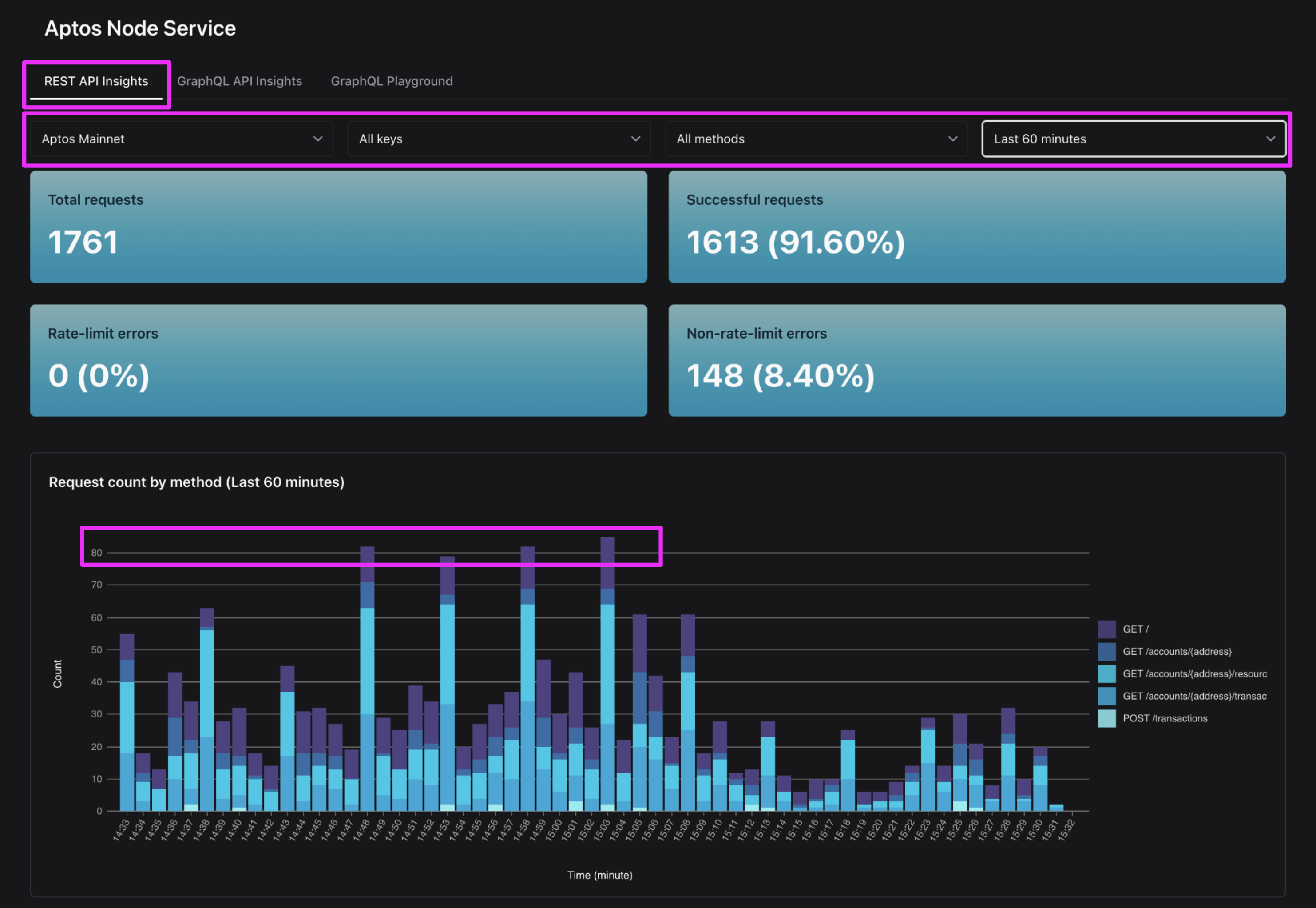
Current QPS
The most granular QPS metrics we provide is for the last hour. On the "REST API Insights" tab of the Aptos Node Service page in your Shinami dashboard, choose the network you want to look at and the time range "Last 60 minutes" (note that you can also filter by API key as needed). Then, look at the "Request count by method" graph. Take the highest bar and divide by 60 because each bar is one minute. In the example below, my peak is close to 85. I'll divide 85/60 = 1.4 per second average QPS
during my peak in the last hour. Since this the average across a minute, individual seconds may have peaked a bit higher.

Of course, this estimate is only useful to the extent that the current activity is reflective of average traffic or of a peak. Still, you can get a sense of whether your keys have a decent amount of headroom given your normal or current traffic. Looking at the "Last 48 hours" view first can help tell you if this is normal traffic based on recent volume (note that the last hour bar on the right is the current hour and will fill up over the course of the hour).
GraphQL API rate-limits and CUPS
Rate limits
Visit the "GraphQL Insights" tab of the Aptos Node Service page in your Shinami dashboard. Choose the network and time range you want (e.g. Aptos Mainnet" + "Last 30 days UTC") and look at the summary metrics at the top:

Here, I can see that in the last 30 days on Mainnet, 0% of my requests had a rate limit error. If you have a small amount that's normal. Just make sure your integration has a retry with a backoff in the case of a rate-limit error (HTTP 429). You can look just below the summary metrics at the graph called "HTTP requests by status code (Last 30 days, UTC)" to see if your 429s came all at once or are spread out across the time period.
CUPS
You can get a sense of how many CU per request you're sending by choosing the "Last 12 weeks" view and dividing your HTTP 200 request count for a week ("HTTP requests by status code" graph) by the CU used for the week ("Compute Units" graph). This is a rough measurement of your CU per request. Let's call it X
. For me, I see 4074 requests the week of Feb 24, at a CU of 120,479. 120,479 / 4074 = 29.6 CU
average per request.
This may not be the same for you! Not all requests have the same complexity, and the complexity of your requests may change over time. Also, we may make adjustments to our calculation of CU as we gather more data about the complexity of different queries. So, if you use this number as a guideline you should increase it to be safe - say, double it (so, assume your CUPS per request is 2x your average). Finally, we recommend checking on your CU per request from time to time to see if it's changing.
A simpler solution, though, is just to assign all the CUPS allotment you have to your active keys. Either way, you should monitor for, and retry with a backoff on, rate-limit errors.


Updated 3 months ago